Algolia
Algolia is a market leader with its AI Search and Retrieval platform that helps businesses deliver fast, relevant, and intelligent digital experiences. Powering 1.75 trillion searches a year for over 18,000 companies, Algolia enables enterprises to build unified agentic AI, generative AI, and AI Search experiences across their digital surfaces. In short: Algolia helps their customers find exactly what they need, instantly, at scale, and with precision.
Challenge: Analysts were drowning in ad hoc data requests
At Algolia, the data team was inundated with ad hoc requests. As the company grew, so did urgent questions from leadership. Each answer required hours of manual work that they couldn't get back.
Their Senior Marketing Data Operations Manager had a queue of ad hoc requests when marketing leaders wanted to test lead scoring scenarios, like: “What if we excluded personal emails? What if we changed qualification thresholds?” Each question meant hours of pulling data and running different scenarios to measure hypothetical outcomes.
On the other hand, their Senior Sales Analytics Manager, faced a similar challenge. Leadership would spot a change in open pipeline — sometimes millions of dollars — and naturally ask: "What happened between these dates?" This required hours pinning down every change for a very specific timeframe: which deals closed, which pushed to future quarters, and which shifted between teams? The team delivered answers, but realized that leadership would continue to ask what happened when they see different rises and falls in open pipeline for different date ranges on the graph.
Making time to respond to ad hoc requests intensified when Algolia migrated data warehouses. Queries that worked perfectly suddenly broke due to syntax differences, adding complexity to already time-consuming work.
Both senior managers needed to transform ad hoc analyses into repeatable, self-service tools.
Solution: Building apps that answer questions instantly, powered by Hex
Algolia’s data team chose Hex to turn one-off analyses into interactive applications — so answers weren’t trapped with analysts. Instead of fielding the same questions over and over, they built tools that let teams explore data and get answers instantly.
Improved lead quality drove a 33% reduction in disqualified leads
Marketing wanted to get tighter on their lead scoring criteria, so Jillian Lellis, Senior Marketing Data Operations Manager, built a report with dynamic filters that improved the quality of leads coming through with Hex.
Marketing leaders wanted to understand: How can we adjust our lead scoring model to send even higher quality contacts to sales?
Jillian’s app let marketing test hypothetical scenarios, adjusting qualification thresholds and immediately seeing how many leads qualified. The team discovered that personal email leads rarely converted, so they changed their rules to require business emails for qualification. This reduced the total lead count, but dramatically improved the quality. Sales reps could focus on serious prospects instead of filtering through low-intent contacts. The leads with personal emails were sent marketing automated messages and given the ability to give a professional email for sales to follow up.
“My Hex application gives marketing leaders the ability to analyze different lead qualifiers and see hypothetical results. Now they are generating higher quality leads." Jillian Lellis, Senior Marketing Data Operations Manager.
By removing over 1,100 low-quality demo requests, Sales avoided spending an estimated 140 hours manually qualifying leads in a single quarter. This freed up the equivalent of multiple weeks of sales rep capacity, allowing the team to focus on higher-intent prospects instead of filtering noise.
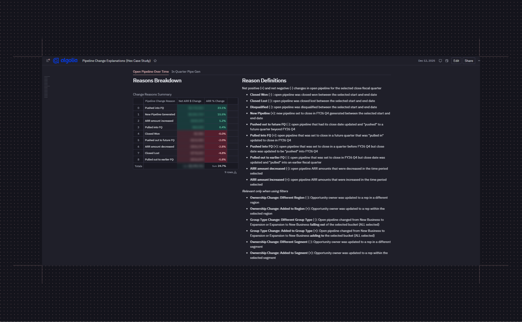
Saved over 120 hours with a sales pipeline app
Rather than manually investigating pipeline changes every week, Caleb built a dynamic app for leadership to understand what's driving changes first-hand. Executives can select any date range and instantly see what happened during that period: deals that closed, opportunities that shifted between teams or owners, pipeline pushed to future quarters, and new pipeline created.
The app has become essential in sales leadership meetings. Instead of flagging anomalies for Caleb to investigate later, executives get immediate answers — and can explore the data further on their own. Over the course of a year, the Hex app has saved Caleb at least 120 hours and helped him discover the drivers behind a seven-figure change in open pipeline.
"Investigating pipeline changes was a recurring exercise, so I built a Hex app to solve the problem once, permanently.” - Caleb Stombaugh, Senior Sales Analytics Manager


The Notebook Agent reduced hours of manual debugging during a warehouse migration
When Algolia migrated data warehouses, Jillian kept receiving syntax errors on her code. The Hex Notebook Agent eliminated that frustration entirely by fixing the issues fast and accurately.
"We recently migrated warehouses and the Notebook Agent helped fix the syntax errors, saving an incredible amount of time." - Jillian Lellis, Senior Marketing Data Operations Manager
The agent also helped tackle complex data classification problems. When leadership asked to expand their fashion industry segment to include watches, jewelry, and shoemakers, Jillian asked the Notebook Agent which industry codes to include. It suggested the right classifications, cutting hours of research to minutes.
"Algolia took away the Hex agent during an update, and all of us were in the data Slack channel asking where it went. That's how essential it is to our workflows." Jillian said.
"What I really love about Hex is that it allows me to pull in CSVs and blend that with our warehouse data, giving me flexibility that other tools don’t offer,” Jillian Lellis, Senior Marketing Data Operations Manager
Impact: New efficiencies in pipeline, faster clarity for stakeholders
With Hex, Algolia's data team went from firefighters to builders. The shift was both cultural and operational: sales and marketing leaders used Hex as a trusted tool and the data team increased their output by being able to work faster.
Getting answers from company data used to be a bottleneck, but with Hex, became a self-service capability, freeing analysts to focus on higher-leverage projects instead of answering repetitive questions.
With Hex, Algolia:
- Saved 120 hours over the course of a year by automating sales pipeline insights
- Tracked and validated the root causes of a seven-figure shift in pipeline by analyzing each inflow and outflow
- 33% reduction in disqualified leads by experimenting with lead qualifiers, sending higher-intent prospects to the sales team
- Saved 140 hours in a single quarter by improving lead quality, allowing sales reps to focus their time on higher-intent leads
- Enabled marketing to test lead scoring scenarios independently
- Cut data troubleshooting time from hours to minutes, using the Notebook Agent to fix syntax errors after a warehouse migration
The team is now focused on scaling self-service even further. As Algolia continues to grow, they're exploring semantic layer implementations that will make AI-powered analysis even more accessible to business users — expanding the types of questions that anyone in the organization can answer independently. Hex has become their foundation for turning complex analysis into accessible tools that keep pace with the speed of business.
Caleb Stombaugh, Senior Sales Analytics Manager and Jillian Lellis, Senior Marketing Data Operations Manager, Algolia
Algolia